Как сделать дашборд

Здравствуйте!
Дашборд — это интерактивная информационная панель, которая визуализирует данные, помогает отслеживать состояние системы, делать выводы и принимать решения. Массивы цифр на дашборде мы видим в формате наглядных таблиц, графиков и диаграмм. Так удобнее отслеживать тренды и можно сразу увидеть, улучшаются или ухудшаются показатели.
В статье рассказываем, чем полезны дашборды для SMM-щиков и как их сделать. В конце поделимся готовыми шаблонами для разных задач.
Зачем SMMщикам дашборды
Дашборды используются повсеместно — на производстве, в отделениях банка, в финансовой аналитике и, конечно же, в маркетинге. Самый простой пример, который знаком каждому — приборная панель в автомобиле. Она показывает скорость, объем топлива, работу датчиков и другие данные, которые нужны водителю, чтобы контролировать ситуацию.

Да-да, это тоже дашборд!
В маркетинге и SMM дашборды нужны, чтобы:
- Анализировать результаты продвижения и таргетированной рекламы;
- Выявлять успешные и неудачные решения: механики, типы и темы постов, аудитории и креативы в таргете;
- Оптимизировать работу: тратить меньше времени на аналитику и отчетность, и больше — на тестирование гипотез и улучшение показателей;
- Наглядно видеть рентабельность и окупаемость вложений в SMM;
- Презентовать результаты клиентам в виде понятных и информативных графиков.
Например, SMMщик тестирует разные рубрики и типы контента. Дашборд покажет, какие из них лучше заходят целевой аудитории и приносят результат, а какие — напрасная трата времени и денег.

Там может выглядеть фрагмент дашборда по таргетированной рекламе для SMM-щика
Казалось бы, все то же самое можно увидеть в обычных отчетах. Однако в отличие от них дашборды динамичные и интерактивные. Это значит, что в них автоматически подтягиваются данные за новые периоды.
Кроме того, с ними можно взаимодействовать: сортировать и фильтровать таблицы, отображать в графиках разные срезы, переключаться между временными интервалами.
Отчеты обычно приходится формировать заново каждый отчетный период. Дашбордами можно пользоваться регулярно для принятия решений и видеть актуальную информацию в реальном времени, чтобы разработать SMM-стратегию и держать руку на пульсе.
Таким образом, дашборды позволяют:
- Автоматизировать аналитику и отчетность;
- Быстро считывать тенденции и делать выводы;
- Вовремя принимать решения;
- Видеть все основные показатели на одном экране.
Какие бывают дашборды в SMM?
В зависимости от того, кто и для каких задач пользуется дашбордами в SMM, они отличаются структурой, источниками данных, показателями и элементами визуализации.
1. В зависимости от источников данных это может быть отдельный дашборд по продвижению или таргетированной рекламе в конкретной соцсети. Или большая панель, охватывающая данные по органике и таргету на всех площадках сразу.

Во втором — нам нужно собрать воедино данные из нескольких рекламных кабинетов и соцсетей: сообщества и кабинета ВКонтакте, группы в Одноклассниках, myTarget, TikTok Ads.
Также можно подключить Яндекс.Метрику и Google Analytics, чтобы видеть, как трафик из соцсетей конвертируется на сайт, считать стоимость лида и ROI.
Пример дашборда по таргетированной рекламе во ВКонтакте
2. В зависимости от задач. Глобально их две — аналитика или отчетность. Отличаться такие дашборды будут структурой, глубиной статистики, метриками и срезами.
На панели, которую SMMщик использует для регулярного анализа, результатов и оптимизации данных и срезов будет больше. Ему важно не только оценивать общие результаты, но и видеть тенденции и зависимость показателей от действий.

- Почему упал охват?
- Как коррелируют вовлеченность и конверсия?
- Почему на этой неделе стоимость подписки выше, чем на прошлой?
И еще десятки подобных. Для клиента же главное — общие сводки по количеству подписчиков, охватам, вовлеченности, расходам на таргет и другим показателям, в зависимости от особенностей проекта. Важно отражать их в динамике и сравнении с другими каналами и KPI, согласованными с клиентом.

Еще одна особенность такого дашборда — блоки комментариев, в которых специалист может объяснить, почему цифры именно такие и что он планирует делать дальше.
Данные по KPI и комментарии специалиста — одни из самых важных блоков в дашборде для отчетности перед клиентом
3. В зависимости от пользователей. Дашборды с данными по SMM нужны таргетологам, SMMщикам, маркетологам, руководителям маркетинга, владельцам бизнеса. От того, кто будет пользоваться панелью тоже зависит набор и глубина данных.
Например, таргетологу нужны детализированные показатели по рекламным кампаниям и поведению на сайте, если трафик идет туда.

При этом ему важно видеть сводки показателей маркетинга в целом и отдельно по каждому каналу, чтобы грамотно распределять бюджет и оптимизировать расходы.
Все эти отличия нужно учитывать при разработке дашборда, чтобы в итоге он помогал решать задачи и экономил время, а не отнимал его.
Как сделать дашборд для SMM
Чтобы дашборд выполнял свои функции, стоит тщательно проработать структуру, отобрать нужные источники данных и параметры, подобрать подходящие типы визуализации. Рассмотрим процесс по шагам.
1. Определяем цель и задачи дашборда
От целей и задач дашборда зависит то, какие данные туда нужно добавить и как их стоит визуализировать. Поэтому первым дело надо сформулировать, зачем вам нужен дашборд.
Об общих целях и задачах дашбордов для SMMщика мы говорили выше. Здесь возьмем конкретный пример. Допустим, специалист начинает новый проект — группа сервиса управления задачами во ВКонтакте.

- Количество подписчиков на 200 человек;
- Охват на 10%;
- Вовлеченность — на 15%.
Специалист делает контент-маркетинг и таргет, бюджет — 25 000 рублей.
Цель дашборда для этого проекта — помочь менеджеру достигать KPI. Соответственно, задачи:
- Отображать актуальные данные по целевым показателям для контроля;
- Давать информацию о том, как действия и решения специалиста влияют на ключевые метрики: подписчики, охват, вовлеченность, расходы;
- Помогать находить посты, креативы, аудитории, вовлекающие механики, которые работают лучше.
2. Подбираем источники данных
В нашем примере все довольно просто. Для достижения целей SMMщику нужны данные из двух источников — рекламного кабинета и статистики по группе ВКонтакте.
На более сложных проектах может потребоваться объединить в дашборде данные из десятков источников. Например, агентство комплексно ведет SMM и таргетированную рекламу компании во всех соцсетях и работает по KPI в продажах, прибыли и ROI.

Собрав данные из всех источников в один дашборд, Вы сможете их анализировать, не переключаясь между разными отчетами
3. Планируем структуру дашборда
Этот этап один из самых трудоемких и затратных по времени, если Вы собираете дашборд с нуля. Нужно продумать не только какие данные и в разрезе каких параметров там отобразить, но и как их расположить и визуализировать. Эту предварительную работу можно сделать в текстовом редакторе, графической программе или на бумаге. Подойдут и Paint, и блокнот.
Однако бывает, что делать дашборд с нуля нецелесообразно. Например, он нужен срочно или не хватает ресурсов. Быстрее и проще подобрать готовый шаблон под свои задачи. Для SMM и таргетированной рекламы такие есть в сервисе DataFan.
Разработчики собирали их совместно с опытными SMMщиками и таргетологами, поэтому структура продумана с учетом потребностей специалистов на реальных проектах. Например, первый экран дашборда по продвижению во ВКонтакте содержит сводки по количеству и приросту подписчиков, числу постов, лайкам, комментариям, репостам и активному ядру аудитории со сравнением за предыдущий период.

Правда, здесь нет данных по таргетированной рекламе. Но для них в сервисе есть отдельный проработанный шаблон по рекламному кабинету ВК.
Можно просто использовать два отдельных дашборда или свести их в один в Google Data Studio. В первом случае на создание двух панелей уйдет минут 5–10, во втором придется поработать дольше. Но это все равно быстрее, чем собирать с нуля.
Если Вы выбрали быстрый путь и нашли подходящие шаблоны, на этом все — дашборд готов, можно анализировать данные и принимать решения. Если все-таки нужен уникальный, переходим к следующему этапу.
4. Выбираем инструмент, в котором будем делать дашборд
Не считая сервисов с готовыми шаблонами, которые мы рассмотрели выше, глобально варианта два:
- Электронные таблицы: Excel или Google Таблицы;
- Сервисы визуализации данных: Google Data Studio, Power BI, Tableau, Klipfolio и другие.
Они различаются доступными для подключения источниками данных, нюансами интерфейса, возможностями визуализации данных и кастомизации внешнего вида дашбордов, сложностью внедрения и временем, которое потребуется для создания дашборда — и, конечно, стоимостью.

Интерфейс Google Data Studio интуитивно понятен и похож на привычные Google Документы и другие офисные продукты Google
Выбирайте инструмент с ориентиром на информацию, которую Вы собрали на предыдущих этапах, чтобы в нем были все необходимые функции и опции.
Также учитывайте свои навыки и временные ресурсы.
Например, если Вы круто разбираетесь в Excel и проект не требует сквозной аналитики, возможно, будет целесообразно собрать дашборд в этой программе. Для большой панели, охватывающей несколько соцсетей, Google Analytics и CRM, лучше подобрать инструмент, который специализируется на визуализации бизнес-показателей — например, Tableau или Power BI.
Для нашего примера оптимален Google Data Studio: он бесплатный, позволяет подключить новые источники данных и создать с чистого листа все нужные визуализации и текстовые блоки.
5. Собираем дашборд
Этот процесс будет отличаться, в зависимости от выбранного инструмента, сложности дашборда и того, как
Вы будете его делать:
- Создавать по готовому шаблону без изменений;
- Кастомизировать и дорабатывать шаблон;
- Строить полностью с нуля.
В первом случае нужно просто подключить источники данных к выбранному сервису с шаблоном. Покажем на примере DataFan:
1. Авторизуйтесь или зарегистрируйтесь в сервисе и кликните “Подключить паблик / РК”.

2. Выберите нужный источник данных: соцсеть или рекламный кабинет.

3. Подключите аккаунт в соцсети, у которого есть доступ к нужному паблику или рекламному кабинету.

4. Выберите нужный паблик или рекламный кабинет, если их несколько.

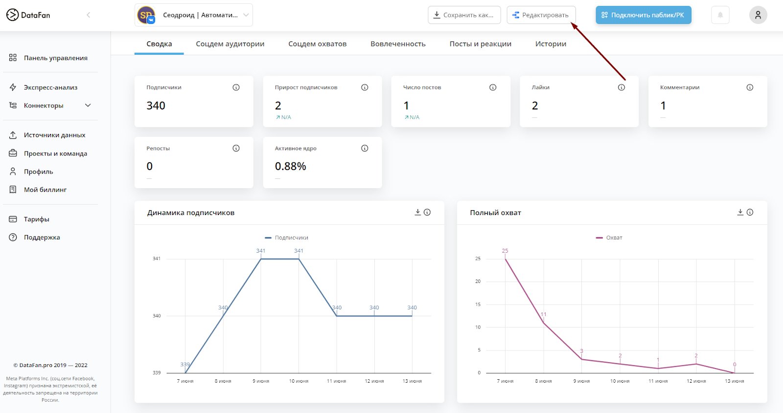
5. Сервис подгрузит данные в течение нескольких минут, и дашборд готов. Если хотите доработать шаблон под свои потребности: добавить срезы, подключить другие источники данных, рассчитать дополнительные показатели, просто кликните “Редактировать”.

Дашборд откроется в Google Data Studio, где с ним можно будет работать дальше
Если же Вы строите дашборд с нуля, упрощенно все сводится к одному алгоритму:
- Подключить источники данных;
- Подобрать элементы визуализации и разместить их на панели по структуре, которую разработали ранее;
- Настроить отображение данных: фильтры, сортировки, вычисляемые показатели;
- Оформить дашборд: цвета, шрифты, линии, заголовки, иконки, логотип.
Покажем на примере дашборда для SMM во ВКонтакте, для которого выбрали Google Data Studio.
1. Подключаем источники данных. Для этого зайдите в Google Data Studio, авторизуйтесь под аккаунтом Google и кликните «Пустой отчет».

Система предложит выбрать коннектор. Для подключения сообщества ВКонтакте выберем DataFan. Найдите его в поиске и кликните.

Выберите из списка нужный паблик или рекламный кабинет и кликните добавить.

Источник данных подключен, можно переходить к следующему этапу.

2. Подбираем элементы визуализации. В Google Data Studio десятки вариантов представления данных: маркированные и сводные таблицы, сводки, динамические ряды, графики, круговые и столбчатые диаграммы. Посмотреть все и выбрать нужную визуализацию можно через пункт “Добавить диаграмму” на панели инструментов.

Элементы можно перетаскивать в нужное место мышкой, менять размер растягиванием. Если встроенных визуализаций не хватит, посмотрите варианты от сторонних разработчиков. Для этого откройте список кликом на иконку справа от пункта “Добавить диаграмму”.

3. Настраиваем отображение данных. Для этого выберите нужный график или диаграмму кликом и задайте на панели справа параметры и показатели для отображения. Здесь же можно настроить диапазоны дат, сортировку и добавить фильтры.

Также на страницы дашборда можно добавить общие элементы управления данными, которые будут применяться ко всем таблицам и графикам: списки, фильтры, диапазоны дат.

4. Оформляем дашборд. Осталось навести красоту: добавить информативные заголовки и подписи, подобрать цвета и шрифты. Если не нужен уникальный дизайн, можно выбрать общий стиль оформления. Для этого откройте раздел “Тема и шаблон” на верхней панели и выберите подходящий набор цветов и шрифтов на вкладке “Тема”.

На вкладке “Макет” можно настроить режим отображения, размер холста, отображение заголовка
Для каждого элемента отдельно есть настройки оформления на вкладке “Стиль”. Здесь можно задать толщину и цвета линий, фон и границы, параметры осей, сетки и еще десятки параметров.

Также на дашборд можно добавить текстовые поля, например, заголовки, изображения, линии, фигуры и встраиваемый контент с сайтов по url. Все это можно использовать, чтобы создать свой брендированный шаблон дашбордов для клиентов.

Добавили страницу сайта по ссылке
5 готовых шаблонов дашбордов для SMMщика
Напоследок поделимся готовыми шаблонами, которые можно использовать как есть, доработать или для создания своего дашборда по аналогии.
1. Дашборд по рекламному кабинету ВКонтакте
Это инхаус дашборд DataFan, который формируется автоматически после подключения рекламного кабинета ВКонтакте. Он содержит все важные показатели в динамике и разрезе по кампаниям и креативам. Есть раздел с детальными данными по аудитории и возможность подключить Яндекс.Метрику, чтобы отслеживать конверсии на сайте. В редактируемые поля можно внести плановые показатели для контроля KPI и комментарии для клиента.

2. Дашборд по сообществу ВКонтакте
Шаблон дашборда для Google Data Studio. Позволяет контролировать количество подписчиков и сосредоточиться на анализе охвата и вовлеченности.
Как воспользоваться. Зайдите в личный кабинет DataFan. В боковом меню перейдите “Коннекторы” → Google Data Studio. Найдите отчет “Статистика сообщества ВКонтакте, кликните “Создать отчет” и следуйте алгоритму. Готовый дашборд откроется в Google Data Studio.

3. Дашборд по сообществу в Одноклассниках

Как воспользоваться. По аналогии с предыдущем дашбордом, только в списке шаблонов выберите “Статистика группы ОК”.
4. Дашборд по аккаунту в Инстаграме*

Как воспользоваться. По аналогии с предыдущем дашбордом, только в списке шаблонов выберите “Дашборд Instagram* от DataFan”.
5. Дашборд с ежемесячным отчетом для клиента по контент-маркетингу во ВКонтакте

Как воспользоваться. По аналогии с предыдущем дашбордом, только в списке шаблонов выберите “Отчет по постам сообщества ВКонтакте с полями для заполнения”.
Коротко о главном
Дашборд — это интерактивная панель с данными, представленными в виде наглядных таблиц и графиков. SMM-щикам они помогают анализировать статистику групп и рекламных кампаний, делать выводы и оптимизировать работу.
Также дашборды хороши тем, что:
- Данные в них обновляются автоматически, и всегда можно держать актуальную статистику перед глазами.
- С ними можно взаимодействовать: переключать срезы, отображаемые параметры и показатели, временные интервалы.
- Их не нужно формировать заново за каждый отчетный период, один раз собрал и можно пользоваться постоянно.
Дашборды в SMM отличаются структурой, набором данных и детализацией в зависимости от того, кто ими будет пользоваться и зачем. SMMщику и руководителю отдела маркетинга для задач нужны разные дашборды. Это стоит учитывать при разработке структуры. Также она зависит от целей, которые стоят перед специалистом, и используемых источников данных.

- Определите цели и задачи;
- Подберите источники данных;
- Проработайте структуру дашборда;
- Выберите инструмент, в котором будете его делать;
- Соберите дашборд: подключите источники, добавьте элементы визуализации, настройте отображение данных и внешний вид панели.
В зависимости от выбранного инструмента, ресурсов и навыков, дашборд можно либо сделать за 5 минут по готовому шаблону, либо адаптировать последний под свои задачи, либо собрать с нуля.
Независимо от того, какой вариант и инструмент Вы выберете, качественный дашборд с продуманной структурой не только сэкономит Ваше время. Он также поможет увидеть в статистике закономерности, которые были бы незаметны при работе со стандартными отчетами соцсетей.
До новых встреч!